Our services
Networking
Whether you build a Local Area Network (LAN) or a datacenter network we offer our customers expert collaboration and consultation within both fields.
We are experts with Cisco’s technology and hardware. But we can help you with other hardware providers too!
Automation
What really is automation and how can you use it to improve your daily operations? We at Naacon can tell you more about how you can use different automation tools to remove daily repetitive tasks so that you engineers can focus more on improving your operations and infrastructure.
Monitoring
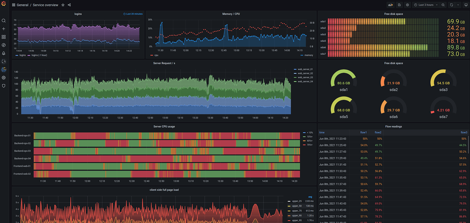
Are you looking at upgrading your monitoring solution to something newer and more future-proof? Then we at Naacon can help you out with choosing the right product for your environment. We have good knowledge in open-source products and would happily help you out with any questions.
We know how to build a monitoring solution using Prometheus and Grafana. Are you curious in how it works? Contact us!
Unsure what you need help with? Contact us for a chat about your needs.

